Leistungen
QUALITÄT VON UNSEREN PERSONAL
Ist unser größtes Kapital und Vorteil.
Erfahrung
Wir haben eine reiche und langjährige Erfahrung in der Projektierung, Programmierung und Inbetriebnahme von automatisierten Produktionsprozessen. Wir nutzen die neuesten Technologien im Bereich der Automatisierung.
Programmierung
Wir sind in der Lage komplexe Produktion und Applikations-Systeme mit dem Speicherprogrammierbaren-Steuerungen (SPS) und Industrieroboter zu programmieren. Wir arbeiten mit SPS-Steuerungen und Industrieroboter von allen führenden Herstellern.
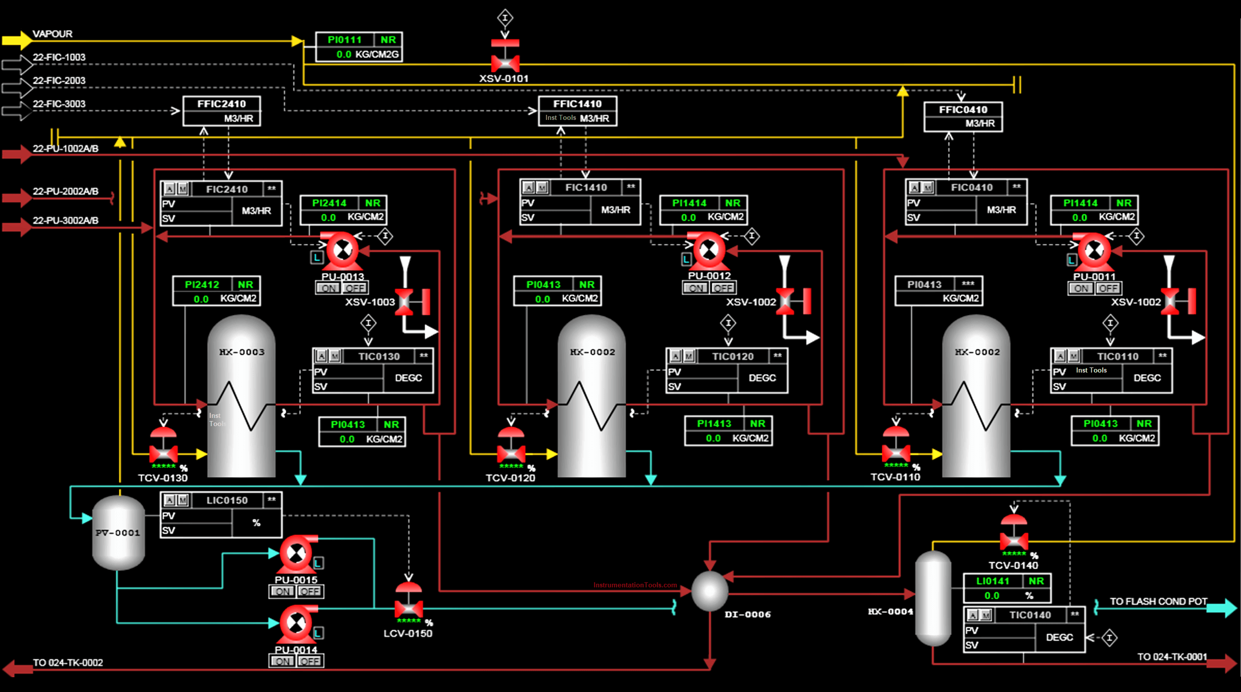
Visualisierung
Wir sind in der Lage verschiedene Visualisierungs-Applikationen mit HMI / SCADA Softwarepaketen zu entwickeln. Wir haben eine langjährige Erfahrung mit folgenden Visualisierungs-Tools: ProTool, WinCC, WinCCflexible. Zusätzlich sind wir auch für den ZENON-Entwicklungs-Tool zertifiziert.
IGSS-SCADA
Wir sind ein Partner von der Dänischen Software-Firma ꞌꞌ7-Technologienꞌꞌ für die IGSS-SCADA Software und sind mit ihren Softwarepaketen vertraut.
Automobil industrie
Wir sind schon mehr als 20 Jahre in diese Branche tätig. Selbst und in der Zusammenarbeit mit unseren Partnern haben wir an vielen Projekten, bei den führendenden Automobilhersteller, teilgenommen und die erfolgreich abgeschlossen. Wir nutzen die neuesten Tools und Technologien in den Bereichen der Planung, Programmierung und Inbetriebnahme von Produktionslinien.
SPS-PROGRAMMIERUNG
Mit den SPS-Steuerungen haben wir, kleine und einfache bis große und komplexe, Prozesse automatisiert und in Betrieb genommen. Wir verwenden SPS-Steuerungen von allen führenden Herstellern wie Siemens, Phoenix, Schneider, Unitronics, Telemecanique, Allen-Bradley, FESTO, OMRON, Pilz, Hitachi, Toshiba, VIPA.
leistungen
Lorem ipsum dolor sit amet...
SPS-Programmierung von Maschinen für Montage und Verpackung, Transport-Linien, Aufbaulinien mit Industrieroboter, Steuerung und Überwachung von Prozessen, Gebäude-Automatisierungssysteme, Energieverbrauch Kontrolle.
Projektierung
Projektierung und Kontroller-Konfigurierung.
Programm Erstellen
SPS-Programmierung inklusive Symbolik.
Programmierung
Projektierung und Programmierung von Steuersequenzen.
Simulation
Simulation und Prüfung von Applikationen.
„Online“ Programmierung und Inbetriebnahme
Inbetriebnahme
Unseren Kunden bitten wir, vor Ort, Programmierung und Inbetriebnahme von automatisierten Systemen an. Die von uns automatisierte Systeme sind so optimiert, dass die maximal zuverlässig und effizient arbeiten.
Parametrierung und Optimierung
Bei der Inbetriebnahme werden Geräte parametriert und angeschlossen, Kommunikationsverbindungen werden erstellt, Sensoren eingestellt, Signale skaliert usw.
Industrieroboter
Programmierung von Industrieroboter
Unsere Abteilung für Industrieroboter ist ausgebildet für die anspruchsvollsten Aufgaben.
Inbetriebnahme
Für unsere Kunden bitten wir auch, vor Ort, Programmierung und Inbetriebnahme von Industrieroboter an.
Parametrierung
Bei der Inbetriebnahme werden Roboter Koordinatensysteme vermessen, Grundstellungen festgelegt, Roboterprogramme werden installiert, Kommunikationsverbindungen werden erstellt, Werkzeuge werden in Betrieb genommen und Sensoren eingestellt, Kommunikation mit der SPS wird geprüft usw.
Programmierung
Wir bitten Off und On-Line Erstellung von Roboterpfaden, Standard und nicht Standard Logikprogrammierung und BUS-Inbetriebnahme an.
Kommunikation mit SPS
Wir sind in der Lage komplette Roboter Produktionslinien mit übergeordneten Steuerungen und Überwachungssystemen in Betrieb zu nehmen.
ROBOTER PROZESSE UND OFF-LINE PROGRAMMIERUNG
Erstellen von Roboter Pfaden und Prozessen mit Delmia, Process Simulate, RobCad. Wir sind ausgebildet mit Roboter, von allen führenden Herstellern wie Kuka, Fanuc, ABB, Techman, zu arbeiten.
APPLIKATIONEN
Wir entwickeln Roboter-Applikationen für unterschiedliche Aufgaben: Verpacken und Palettisieren, Handling, Montage, Kleben, Schweißen, Schrauben, Schleifen…
HMI und SCADA
Klare und zuverlässige visuelle Kommunikation zwischen Benutzer und der Maschine ist ein wichtiger Bestandteil der Automatisierung.
Qualität
Wir können, auf einem sehr hohen Niveau, Visualisierung-Applikationen (HMI / SCADA) für automatisierte Systeme realisieren. Wir garantieren für Qualität durch unsere Qualifikation und Kompetenz.
Erfahrung
Besitzen Jahrelange Erfahrung in Bereichen der Automobilindustrie und der Industrie allgemein.
Zertifikate
Sind ausgebildet und qualifiziert für die Nutzung von ZENON-Software.
Immer auf dem letzten Stand
Wir sind ein Partner von der Dänischen Software-Firma ꞌꞌ7-Technologienꞌꞌ für die IGSS-SCADA Software und sind mit ihren Softwarepaketen vertraut.
VISUALISIERUNG
HMI – engl. Human-Machine Interface, SCADA – engl. Supervisory Control and Data Acquisition.
WIR VERWENDEN DIE NEUESTEN TECHNOLOGIEN
Für die Visualisierung verwenden wir folgenden Tools und Softwarepakete:
WinCC v5.0, v6.0, v7.0, WinCC Flexible 2005-2008, ProTool, IGSS SCADA, DaqFactory, InTouch, Zenon.
HOHE FLEXIBILITÄT UND VERSCHIEDENE ANWENDUNGSMÖGLICHKEITEN
Entwicklung
Entwicklung von Visualisierungssystemen anhand der Kundenanforderungen mit Berücksichtigung der Funktionalität und Übersicht.
Steuerung
Visualisierung für lokale Steuerungssysteme und zentrale Überwachungssysteme.
Eigenständige Systeme
Eigenständige SCADA-Systeme die fähig sind, ohne die SPS, auf dem Prinzip der RTU (Eng. Remote Terminal Unit) gesteuert zu werden.
Konnektivität
Web SCADA mit Internetzugang.
Berichte
Aufzeichnung, Verarbeitung und Anzeige der Daten, Berichterstattung.
Echtzeit-Benachrichtigungen
Meldung der Alarmzustände: SMS, E-Mail, Telefonanruf.
Elektroschränke
Elektro – Verteilerschränke
Wir projektieren, bauen und montieren Elektroschränke für Produktionslinien, Industrieanlagen, Sondermaschinen und Automatisierte-Systeme.
Projektierung
Wir bitten E-Plan Projektierung an.
Produktion und Montage
Wir sind in der Lage selbst Elektroschränke zu bauen und zu montieren.
Prüfung
Sorgfältige Funktionalitätsprüfungen der von uns gebauten Elektroschränke.
Dokumentation
Lieferung der Technischen Dokumentation auf höchsten Niveau (AutoCad, E-Plan, Engineering Base).
Verwendung der neuesten Tools
Wir verwenden folgende Tools für die Erstellung der Elektropläne und der Dokumentation: AutoCAD, E-Plan, Engineering Base.
BESTE ELEKTRISCHE KOMPONENTEN
In unsere Elektroschränke bauen wir Komponenten von führenden Herstellern ein (Siemens, VIPA, Omron, Cabur, Schneider, Telemechanique, Lenze, Schrack, Končar, Harting).
