djelatnosti
– SOFTWARE – programiranje plc – industrijski roboti – vizualizacije – elektroormari –
adapto – cnc obrada – form iq –
kvalitetni djelatnici
naša najveća vrijednost i prednost
Iskustvo
Imamo bogato iskustvo u projektiranju, programiranju i puštanju u rad automatskih proizvodnih procesa. Koristimo najnovije tehnologije na području automatike.
Programiranje
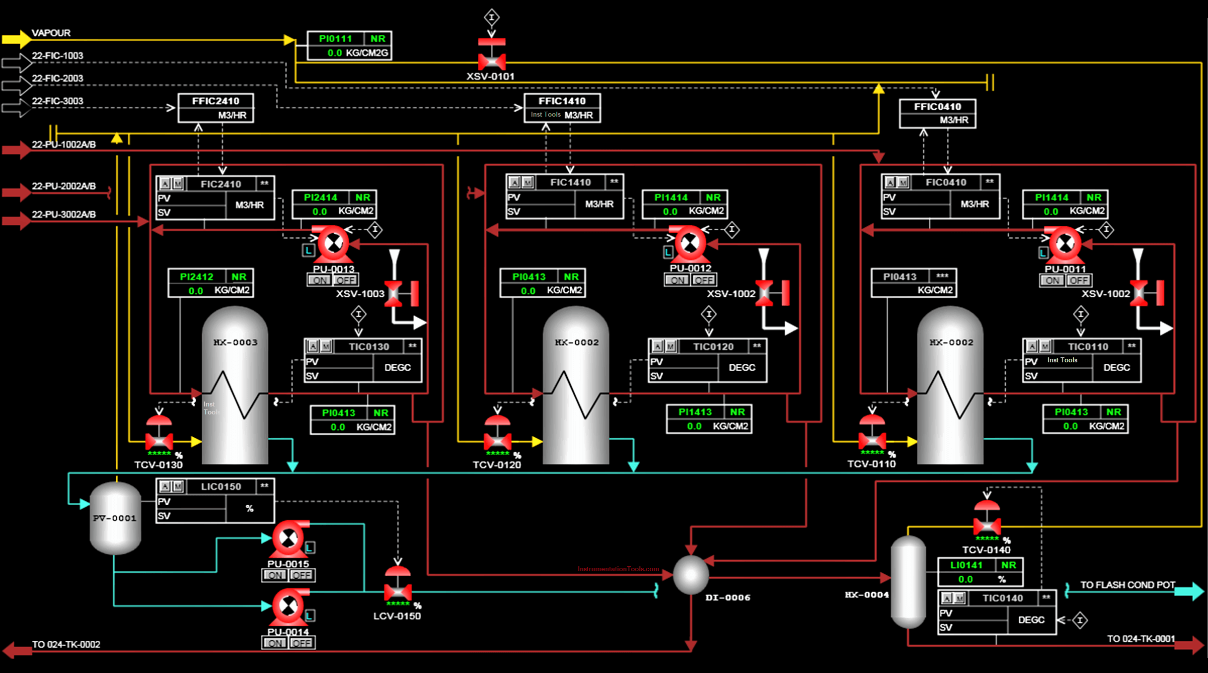
Možemo realizirati složene sustave automatskog upravljanja pomoću programirljivih logičkih kontrolira (PLC-a). Koristimo PLC-e raznih renomiranih proizvođača (SIEMENS, Telemecanique, Allen-Bradley, FESTO, OMRON, PILZ, Hitachi, Toshiba i druge).
Vizualizacija
Kvalitetno izvodimo vizualizaciju sustava različitim HMI/SCADA programskim paketima. Imamo višegodišnje iskustvo u izradi vizualizacije s ProTool, WinCC i WinCCflexible paketima, posjedujemo certifikat o osposobljenosti za rad s ZENON razvojnim alatom za industrijsku automatizaciju.
IGSS-SCADA
Partneri smo danske programske tvrtke 7-Technologies za IGSS-SCADA software, te smo dodatno obučeni za rad s tim programskim paketom.
AUTOINDUSTRIJA
U ovoj industriji aktivni smo više od 20 godina. Sudjelovali smo i uspješno završili brojne projekte za vodeće proizvođače automobila, kako samostalno tako i u suradnji s našim partnerima. Koristimo najnovije alate i tehnologije u područjima planiranja, programiranja i puštanja u pogon proizvodnih linija.
PROGRAMIRANJE PLC-a
Pomoću PLC-a projektiramo automatizaciju sustava (od malih i jednostavnih do najsloženijih sustava). Koristimo PLC-e različitih proizvođača za koje smo u potpunosti obučeni: SIEMENS, VIPA, OMRON, Schneider, UNITRONICS, Allen-Bradley, FESTO.
USLUGE
Projektiranje i „off-line“ programiranje
PLC koristimo za upravljanje strojevima, linijama za transport, montažu, ili pakiranje, kao nadređeno upravljanje kod automatskih sustavima s robotima, za nadzor i upravljanje procesima, zgradama ili kućama, kontrolu potrošnje energije.
Projektiranje
Projektiranje optimalne konfiguracije upravljačkog uređaja.
Izrada programa
Izrada PLC programa sa simboličkim opisima ulaznih i izlaznih signala.
Programiranje
Izrada i programiranje upravljačkih sekvenci.
Simulacija
Simuliranje i provjera aplikacija.
„On-line“ programiranje i puštanje u rad
Puštanje u pogon
Automatske sustave upravljane PLC-om programiramo i puštamo u pogon kod korisnika. Optimiranje sustava s ciljem pouzdanijeg i efikasnijeg upravljanja.
Naknadno podešavanje
Puštanje u rad podrazumijeva parametriranje i povezivanje opreme, podešavanje komunikacijskih kanala, podešavanje senzora i mjernih uređaja, skaliranje signala i dr.
industrijski roboti
Programiranje industrijskih robota
Naš tim programera robota osposobljen je za najsloženije zadatke.
puštanje u pogon
Robote programiramo i puštamo u pogon kod korisnika.
podešavanje
Puštanje u rad podrazumijeva izvođenje osnovnog položaja robota, instaliranje sistemskih programa, testiranje i mjerenje alata, povezivanje s nadređenom upravljačkom jedinicom (PLC-om).
izrada programa
Izrađujemo program radnih pokreta robota te programiranje ulaznih i izlaznih signala.
komunikacija s PLC-om
Vršimo optimiranje pokreta robota i komunikacije s PLC-om.
puštanje u pogon
Robote programiramo i puštamo u pogon kod korisnika.
IZRADA APLIKACIJA
Izrađujemo aplikacije za industrijske robote s različitim funkcijama: pakiranje, premještanje, montaža, lijepljenje, varenje, brušenje…
HMI i SCADA
Pregledna i pouzdana vizualna komunikacija između korisnika i stroja nezaobilazan je dio procesa automatizacije.
kvaliteta
Kvalitetno izvodimo vizualizaciju sustava različitim HMI/SCADA programskim paketima.
iskustvo
Višegodišnje iskustvo.
certifikati
Posjedujemo certifikat o osposobljenosti za rad s ZENON softwareom za industrijsku automatizaciju.
uvijek u toku
Partneri smo danske programske tvrtke 7-Technologies za IGSS-SCADA software, te smo dodatno obučeni za rad s tim programskim paketom.
VIZUALIZACIJA
HMI – engl. Human-Machine Interface, SCADA – engl. supervisory control and data acquisition.
KORISTIMO NAJNAPREDNIJE ALATE
Koristimo sljedeće alate i programske pakete za vizualizaciju:
WinCC v5.0, v6.0, v7.0, WinCC Flexible 2005-2008, ProTool, IGSS SCADA, DaqFactory, InTouch, Zenon.
VELIKA FLEKSIBILNOST I RAZLIČITE MOGUĆNOSTI PRIMJENE
Individualni pristup
Izrađujemo sustave vizualizacije prema zahtjevima korisnika vodeći računa o funkcionalnosti i preglednosti.
Upravljanje
Vizualizacija za lokalno upravljanje i centralnih nadzornih sustava.
Samostalni sustavi
Samostalni SCADA sustavi s mogućnošću upravljanja bez PLC-a na principu RTU (engl. remote terminal unit).
Povezanost
Web SCADA s internet pristupom.
Izvještaji
Obrada podatka, prikazivanje, evidentiranje i izvještavanje.
Real-time obavijesti
Dojava alarmnih stanja: SMS, E-mail, telefonski poziv.
elektroormari
Elektro – razvodni ormari
Projektiramo i vršimo ožičenje i montažu svih vrsta elektro-razvodnih ormara namijenjenih za upravljanje u proizvodnim pogonima, industrijskim postrojenjima, upravljanje strojevima i automatizaciju. Svaki elektro ormar detaljno ispitamo te izdajemo prikladnu dokumentaciju i protokol ispitivanja.
projektiranje
Projektiranje elektro ormara.
izrada
Ožičenje i montaža elektro ormara.
ispitivanje
Ispitivanje i testiranje funkcionalnosti elektro ormara.
dokumentacija
Izrada elektro shema i dokumentacije..
NAJNOVIJI ALATI
Elektro sheme i projektnu dokumentaciju izrađujemo profesionalnim alatima kao što su: AutoCAD, E-Plan, Engineering Base.
VRHUNSKE KOMPONENTE
Koristimo komponente renomiranih svjetskih proizvođača opreme (Siemens, VIPA, Omron, Cabur, Schneider, Telemechanique, Lenze, Schrack, Končar, Harting i mnogi drugi).
